交易主链路提供风控决策要求RT 5ms的技术方案
注意
内容来源网络,仅供学习使用。
不要相信文档中的链接、联系方式等!!!
交易主链路提供风控决策要求RT 5ms的技术方案
背景
我在淘天集团的金融风控技术团队,我们需要支撑某个金融产品,在下单核心链路上进行风控的决策,但是上游给我们的RT只有5ms。我们之前的决策链路还是比较复杂的,上下游包含了多个系统,想要抗住这5ms的RT基本上是不可能的。
为了实现这个要求,我们单独做了一个前置决策,专门用来支持交易核心链路上的金融产品的风险防控及价格咨询。为了尽可能的提升性能,我们在过程中做了很多事情。最近业务已经上线了,也做了压测,基本满足了要求。于是总结一下本次的技术改造过程。
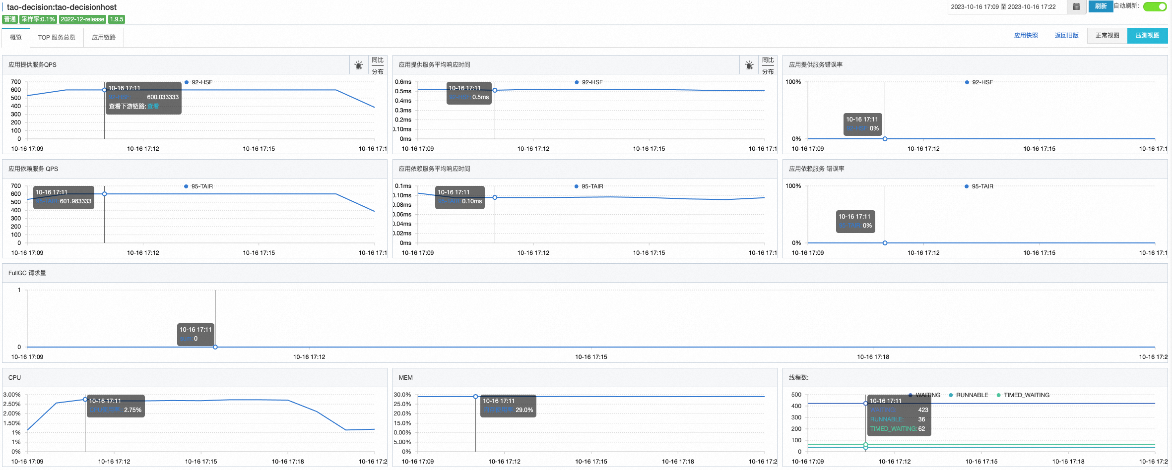
压测数据
机器:4台
QPS:600(更新:同样的配置,后来我压到了3000,完全扛得住)
RT:2.38ms


CPU:2.95%
MEM:29%
LOAD:0.05-0.25


调用链路
技术方案
整体的技术方案,主要做了这么多事情:独立部署+单元化架构+内存决策+多级缓存+异步日志+批量读取+数据预读
独立部署+单元化架构
单独创建一个应用,做单元化部署,避免和其他业务之间互相影响,可以快速迭代进行发布。
前置决策:包含风控、定价等金融决策功能。
同单元网络延迟:同机房0.2ms,跨机房0.8ms
内存决策
放弃原来的链路,改为内部自决策。数据从缓存读取,决策在内存进行。不外调,不外查。
多级缓存

本地缓存:Caffeine
- 保存最近的决策因子——名单值
Tair客户端本地缓存:tair local cache - 热点检测,针对热点数据做本地缓存
Tair分布式缓存:LDB - 分布式缓存,做缓存数据持久化及一致性保障
代码:
@Override
public DecisionContext initContext(List<RiskAdmitRequest> riskAdmitRequests, String localCacheNamespace, int remoteCacheNamespace) {
DecisionContext decisionContext = new DecisionContext();
//初始化上下文
decisionContext.setLocalCacheNamespace(localCacheNamespace);
decisionContext.setRemoteCacheNamespace(remoteCacheNamespace);
DecisionConfig decisionConfig = decisionConfigProperties.getDecisionConfig(localCacheNamespace);
//key添加
enrichKeys(decisionContext, riskAdmitRequests, decisionConfig);
//从本地缓存中查询
fetchLocalCache(decisionContext);
//从分布式缓存中查询
fetchRemoteCache(decisionContext);
if (logger.isInfoEnabled()) {
logger.info(decisionContext.printLog());
}
return decisionContext;
}缓存更新方案
离线数仓直接通过定时任务写数据到tair缓存中。(这里用了内部工具,就不展开说了)
任务调度:1200万数据,耗时7分钟
缓存替换方案
采用增量更新,每天全量刷进LDB缓存中,数据不做主动删除。可避免和解决以下问题:
1、如果当日调度失败,不会导致缓存被击穿。
2、不需要做版本切换,版本切换和数据同步无法保证原子性,时效性也无法保证
3、避免缓存刷新过程对应用自身造成影响
主要SQL如下:
-- 买家黑名单
insert overwrite table tao_decision_cache PARTITION(ds = '${bizdate}')
SELECT CONCAT("JBZ_BL_BYR_" , user_id) as key
,CASE blk_flag
WHEN 'Y' THEN code_str
ELSE NULL
END AS value
FROM b2b_risk.dwi_cf_tb_byr_jbz_item_detail_black_list_df
WHERE ds = '${bizdate}'产出数据如下:

直接把当日分区中的所有数据,直接刷入到Tair中,value为\N时会自动删除数据
Why LDB
1、Redis 3.0 不支持单元化部署,需要自己拉多个集群,进行同步配置。
2、Redis 3.0 贵,同样规格,是LDB的几倍价格
3、LDB也能满足性能要求
tair local cache
本地创建了基于LRU的队列(使用LinkedHashMap实现),通过过期时间和队列大小两个方面对缓存entry的剔除进行控制。当达到队列大小阀值时,新进的entry会被LRU算法淘汰;当entry在队列中存在时间超过过期时间阀值时,也会被淘汰。
缺点:数据一致性问题
异步日志
使用异步日志进行输出时,日志输出语句与业务逻辑语句并不是在同一个线程中运行,而是有专门的线程用于进行日志输出操作,处理业务逻辑的主线程不用等待即可执行后续业务逻辑。这样即使日志没有完成输出,也不会影响程序的主业务,从而提高了程序的性能。
logback异步输出日志是通过AsyncAppender实现的。Logback的异步输出采用生产者消费者的模式,将生成的日志放入消息队列中,并将创建一个线程用于输出日志事件。
<appender name="ASYNC-APPLICATION" class="ch.qos.logback.classic.AsyncAppender">
<discardingThreshold>0</discardingThreshold>
<queueSize>512</queueSize>
<neverBlock>true</neverBlock>
<appender-ref ref="APPLICATION"/>
</appender>批量读取
因为一次决策需要涉及到多个数据指标的读取,于是在缓存中读取key时,采用批量读取的方式。可以减少网络开销。
/**
* Returns a map of the values associated with the {@code keys} in this cache. The returned map
* will only contain entries which are already present in the cache.
* <p>
* Note that duplicate elements in {@code keys}, as determined by {@link Object#equals}, will be
* ignored.
*
* @param keys the keys whose associated values are to be returned
* @return the unmodifiable mapping of keys to values for the specified keys found in this cache
* @throws NullPointerException if the specified collection is null or contains a null element
*/
com.github.benmanes.caffeine.cache.Cache#getAllPresent数据预读
在决策前,先把需要的数据准备好,先进行数据的预读准备,然后进行决策。在做这个过程中,通过Future来进行并发执行。
//前置校验
riskDecisionStrategyService.preCheck(request, decisionCode);
//初始化上下文
Future<DecisionContext> decisionContext = decisionInitContextPool.submit(() -> {
return riskDecisionStrategyService.initContext(ImmutableList.of(request), decisionCode, remoteCacheNamespace);
});
//执行决策
RiskAdmitResponse response = riskDecisionStrategyService.admit(request, decisionContext);traceId透传
线程池中,traceId会丢失,试了多种方式,包括TTL、logback-mdc-ttl等均不生效,于是手动设置:
RpcContext_inner rpcContext = EagleEye.getRpcContext();
//初始化上下文
Future<DecisionContext> decisionContext = decisionInitContextPool.submit(() -> {
EagleEye.setRpcContext(rpcContext);
return riskDecisionStrategyService.initContext(ImmutableList.of(request), decisionCode, remoteCacheNamespace);
});缓存重建
本来想在业务中使用BloomFilter,但是后来发现数据量并不大,于是并没有使用,
BloomFilter的特点就是基于BitMap实现,占用内存小、但是有一定的误判率,适合黑名单场景,但是不支持删除,只支持添加,只能进行重建。
于是设计了BloomFilter的缓存重建策略:
规则配置
基于Yaml文件配置出风控决策规则,可以做到规则集中配置、可视化、易调整:
decisions:
- product: JBZ
method: admit
scene: RENDER_ADMIT
cacheName: JBZ_admit_RENDER_ADMIT
blackList:
- name: buyerId
localCache:
cacheType: CAFFEINE
rebuild: false
# cacheType: BLOOM_FILTER
# rebuild: true
# expectedInsertions: 300000000
# fpp: 0.01
# rebuildFilePath: risk/jbz/
# filePrefix: buyer_black_list__
prefix: JBZ_BL_BYR_
keyPropertyPath: $.buyerId
required: true
- name: buyerSellerId
localCache:
cacheType: CAFFEINE
rebuild: false
prefix: JBZ_BL_BYR_SLR_
keyPropertyPath: $.buyerSellerId
required: true
- name: phone
localCache:
cacheType: CAFFEINE
rebuild: false
prefix: JBZ_BL_TEL_
keyPropertyPath: $.extendInfo.phone
keyEncryptionAlgorithm: MD5_LOWER
required: true
# valueMatch:
# - name: SKU_PRICE
# localCache:
# cacheType: CAFFEINE
# rebuild: false
# prefix: JBZ_PRC_SKU_
# upperLimit: 1.5
# keyPropertyPath: $.extendInfo.skuId
# valuePropertyPath: $.extendInfo.skuPrice
# required: false参数解析
基于JSONPath进行参数解析,在配置文件中只需要配置参数读取的路径即可,如$.buyerId 、 $.extendInfo.phone等。